Dell Isilon Storage Security
Investiu numa plataforma NAS de elevado volume Dell Isilon que o ajudará a aumentar a escala sem problemas, permitirá que os seus utilizadores colaborem e trabalhem em conjunto nos mesmos ficheiros ao mesmo tempo e até mesmo que se expandam para a Cloud.
Como é que mantém os seus clientes de armazenamento seguros?
Com MetaDefender Storage Security pode
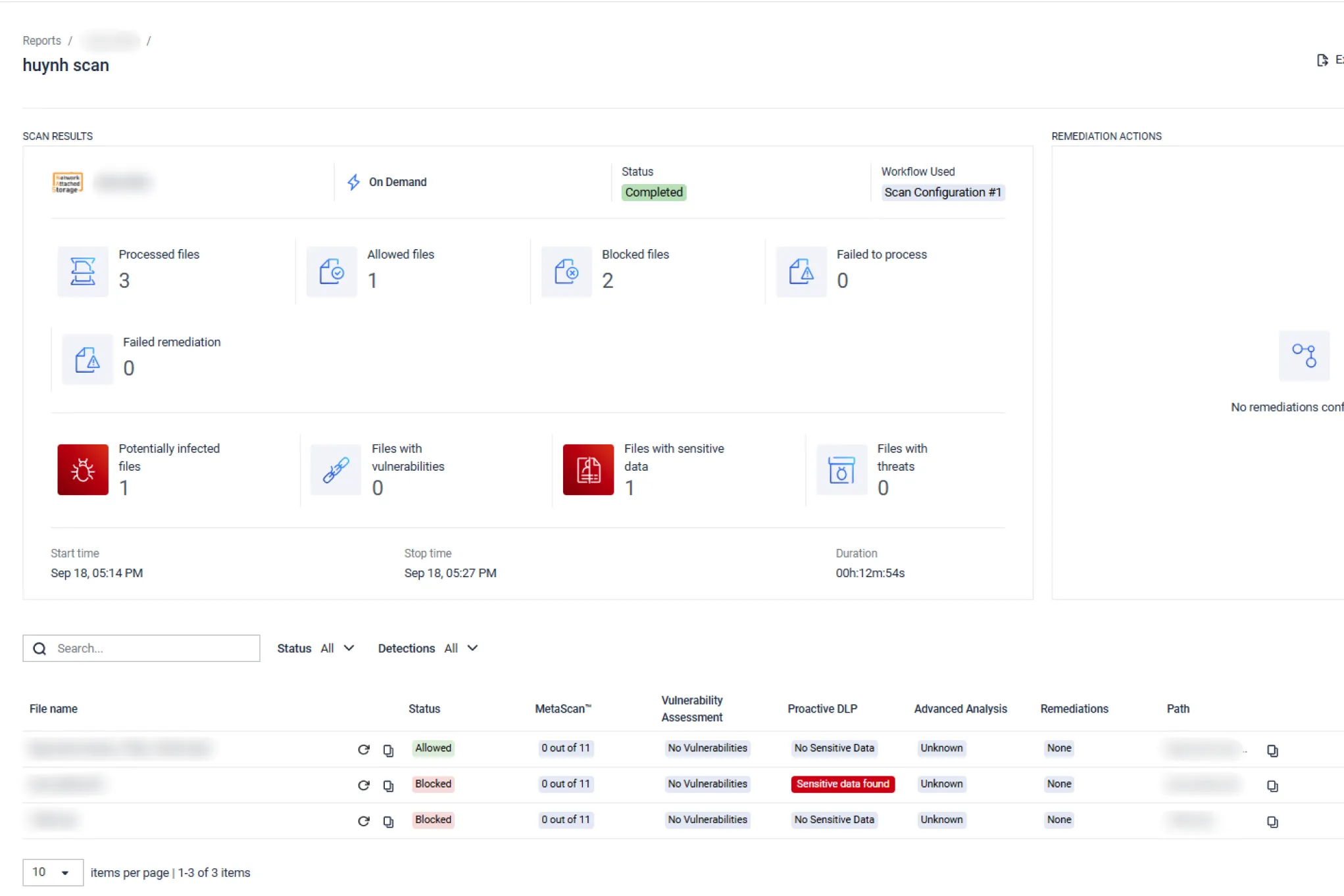
Execute análises periódicas em todo o seu armazenamento, agendando processos automatizados.
Normalmente, as organizações demoram 6 a 9 meses a detetar uma violação de dados [1], como ficou demonstrado de forma muito dramática no infame ataque Sunburst de 2020 à SolarWinds e aos seus 18 000 clientes Orion.
Os piratas informáticos não dão a conhecer a sua presença de imediato. Quando encontram uma brecha para contornar o seu perímetro de segurança, tentam infiltrar-se ainda mais e obter mais acesso privilegiado para recolher mais dados e informações.O código malicioso é muitas vezes introduzido através de scripts legítimos (por exemplo, em documentos do Office ou ficheiros de produtividade) que chegam mais tarde aos servidores de Comando & Controlo para descarregar malware.
O malware que utiliza tácticas evasivas baseadas no tempo contorna até as mais sofisticadas caixas de areia.
Ao processar periodicamente todo o armazenamento Dell-Isilon, é possível detetar precocemente qualquer surto latente e limitar os danos.


Verificação instantânea de infecções suspeitas.
Se suspeitar que o seu armazenamento pode ter sido comprometido, inicie imediatamente o processamento instantâneo. No caso de ter havido uma violação - quanto mais cedo responder, mais dinheiro pode poupar [2]. No caso de não ter havido - quanto mais cedo souber, mais cedo pode voltar às operações normais e minimizar a perda de produtividade da sua força de trabalho.

Procura em tempo real por ficheiros novos e modificados.
Os utilizadores que carregam ficheiros podem ter sido pirateados ou podem estar a utilizar um sistema que está comprometido. Muitas vezes, os atacantes mantêm a persistência nas máquinas com a intenção de as utilizar para regressar às redes [3].
Para garantir que os ficheiros recentemente carregados não introduzem uma ameaça no seu armazenamento seguro, certifique-se de que processa qualquer ficheiro novo assim que este é carregado, activando o processamento em tempo real.

Adicionar uma instância de armazenamento a MetaDefender Storage Security
É extremamente fácil e rápido integrar o armazenamento Dell EMC PowerScale (Isilon) através do protocolo SMB (Service Message Block) para monitorizar e gerir todas as instâncias e unidades de armazenamento numa única vista.
Recursos recomendados

MetaDefender Storage Security Ficha de dados

MetaDefender Storage Security Documentação
